客户需求
各省标志性医院的业务系统及新上线系统关注应对敏捷研发和避免业务高峰期的突发性IT失效事件,避免业务缓慢造成重大政治、社会不利影响和经济损失
用户关注点
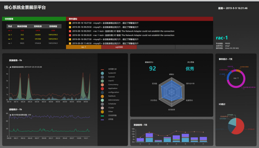
● 目视化管理:在医院信息管理部门办公区部署全景软件,全景的监控平台提供对众多业务系统实时状态的整合展示,并对阻塞和其他软件类事件提供早期预警,帮助IT管理者先于业务端发现系统的异常,从而实现及早解决,将问题的影响最小化。
● 早期预警:全景提供对各类软件类事件的早期预警,即帮助IT管理者先于业务端发现系统的异常,从而实现及早解决,将问题的影响最小化,我们建议在IT部门办公区部署全景监控大屏,以获得对众多系统实时状态的整合展示,便于第一时间发现异常。
● 瞬时诊断:借助算法库中的大量问题分析算法,全景具备在问题发生时实现瞬间诊断,极大的提升故障诊断效率,减少风险成本。
● 人工智能:由于采用了大量人工智能算法和机器学习技术,使全景软件不但具备对具体应用类问题的早期预警、瞬时诊断和自动优化功能,还具备对整个应用的代码质量、数据结构质量、所需设备资源的自动评估、自动建议和自动报告生成能力;从而实现业务级应用由点到面的深度智能管理
● 业务程序性能质量评估: 多维度分析业务程序(OLTP)质量的基本面,并自动评分,再进一步分析失分项是些,对具体问题点进行可视化呈现,实现从面至点的业务程序质量分析,极大提升研发的质量和效率,对于问题细节,全景软件记录分析每套应用在任一时间区间的运行趋势和运行细节,提供高效的可视化分析功能,并提供智能优化建议,实现主动的代码质量优化。
医院常用的全景大屏模板

175万,广州医科大学附属第一医院采购医疗设备招标项目采购结果公告
99万,中山大学附属第一医院医保综合管理系统二期项目公开招标
239万,北大荒集团牡丹江医院信息系统升级改造服务中标结果公告
65万,福鼎市中医院DIP临床路径信息系统竞争性磋商公告
1599万,广州中医药大学第一附属医院重庆医院(重庆市北碚区中医院)智慧医院一体化信息系统及医院HIS系统软硬件建设中标公告
166万,昌宁县医共体审方中心系统(二次)中标结果公告